戶外一體化智慧泵房,室外集成式一體化泵站
產品特點:防水,室外戶外一體化設計,自動運行,遠程運維- 所屬分類:全自動供水設備
產品簡介:長沙中贏戶外一體化智慧泵房,室外集成式一體化泵站是以變頻恒壓、無負壓供水等為基礎,以智慧水務云平臺為紐帶,它無須設專門泵房,節省基建資金及用地,整體泵房為可移動式結構,集成化程度高;房體采用戶外防腐或者不銹鋼材質,提高了房體的防腐性,穩定性。延長了一體化智慧泵房的使用壽命。
- 咨詢熱線:183-9097-2823
產品詳情
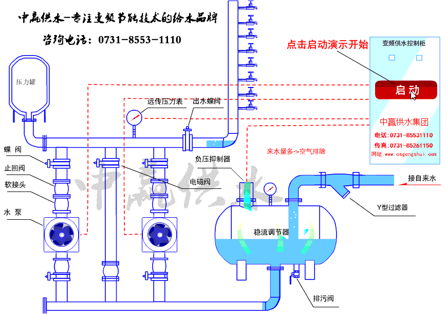
工作原理
設備優勢
聯系我們












室外戶外一體化智慧泵房簡介
一體化智慧泵房,室外集成式一體化泵站采用了整體可移動式的一體化集成箱體結構,箱體采用SUS304不銹鋼或鋼板材質,一次性安裝成型。箱體內側采用防潮阻燃吸音板裝飾,確保設備運行噪音不外泄箱體采用保溫阻燃環保材料,自帶保溫隔熱功能,結合泵房的恒溫調節系統,使箱體內溫度恒定在適宜范圍之內,外部環境溫度不會對泵房內設備運行產生影響,確保供水穩定。一體化智慧泵房是由水泵機組,泵房體,管路、閥門、控制系統、監控系統、安防系統等組成。是農田灌溉,市政輸水,水廠取水、養殖種植用水的給水設備,由工廠統一安裝好后的交鑰匙泵房。一體化智慧泵房具有體積小,效率也高,智能化程度高等特點。一體化智慧泵房與傳統泵房相比土建工程很少,制造安裝工期短,投資少,安裝方便質量可靠是傳統泵房的替代品。
室外戶外一體化智慧泵房,室外集成式一體化泵站優勢
1、無須設專門泵房,節省基建資金及用地,整體泵房為可移動式結構,集成化程度高;房體采用戶外防腐或者不銹鋼材質,提高了房體的防腐性,穩定性。延長了一體化智慧泵房的使用壽命。整體設計合理,符合工業要求。
2、控制柜與智能中控柜設置標準通信接口及通信協議,可連接泵房內其他設備,并接收或主動發送數據至上位機監控平臺,當出現停水、漏水、爆管、設備故障、水位較高或較低時能及時報警,當出現爆管時能自動切斷水源。
3、施工簡便,安裝周期短,整套設備在工廠組織完成,現場只需要土建,吊裝,連接管路電路,調試培訓即可完成。完成整個安裝調試過程,只需要1-2個工作日。
4、高強度模塊式箱體泵房,隔熱保溫、防雷降噪,內設溫濕度保護系統,保障泵房可在室外-30℃~50℃的溫度范圍內正常運行;
5、泵房設遠程監控系統,可通過無線或有線網絡接入水司智慧管理平臺,及時準確實現無人值守功能;
6、智能化程度高,無人值守,自動運行;
8、泵房溢水報警系統:通過安裝泵房溢水報警與保護系統,實時監測被監控區域的漏液情況,監控系統能根據告警配置提供LED屏、聲音、短信等多種報警方式,并及時通知維護人員現場漏水的故障情況,保障告警得到及時處理。同時監控系統也能根據告警情況自動實現相應的邏輯控制如停泵、停水,保障故障得到消除和減小故障帶來的損失;
9、多功能水質在線檢測
可對水中余氯、濁度、pH值參數進行實時監測,并上傳至水司平臺,及時了解項目水質情況。
室外戶外一體化智慧泵房,室外集成式一體化泵站是以變頻恒壓、無負壓供水等為基礎,以智慧水務云平臺為紐帶,以保障老百姓健康安全用水為目標,通過將用戶感知、人機互動、智能識別、水壓、水質保障、遠程管理、能耗管理、運維管理等系統進行有效集成;是傳統泵站與現代大數據智慧互聯的融合,實現模塊化定制、精細化生產、標準化安裝、物聯化連接、數據化分析、智能化管理,實現泵房的革命性的改變!一體化智慧泵房主要由戶外式箱體、加壓給水系統、智能控制系統、安全防護系統、防潮通風照明系統、降噪減震系統、保溫隔熱系統、物聯網平臺系統、排澇防淹系統、消毒系統(可選)、水質監測系統(可選)等部分組成。
戶外一體化智慧泵房,室外集成式一體化泵站工作原理

室外戶外一體化智慧泵房,室外集成式一體化泵站優勢
1、無須設專門泵房,節省基建資金及用地,整體泵房為可移動式結構,集成化程度高;房體采用戶外防腐或者不銹鋼材質,提高了房體的防腐性,穩定性。延長了一體化智慧泵房的使用壽命。整體設計合理,符合工業要求。
2、控制柜與智能中控柜設置標準通信接口及通信協議,可連接泵房內其他設備,并接收或主動發送數據至上位機監控平臺,當出現停水、漏水、爆管、設備故障、水位較高或較低時能及時報警,當出現爆管時能自動切斷水源。
3、施工簡便,安裝周期短,整套設備在工廠組織完成,現場只需要土建,吊裝,連接管路電路,調試培訓即可完成。完成整個安裝調試過程,只需要1-2個工作日。
4、高強度模塊式箱體泵房,隔熱保溫、防雷降噪,內設溫濕度保護系統,保障泵房可在室外-30℃~50℃的溫度范圍內正常運行;
5、泵房設遠程監控系統,可通過無線或有線網絡接入水司智慧管理平臺,及時準確實現無人值守功能;
6、智能化程度高,無人值守,自動運行;
8、泵房溢水報警系統:通過安裝泵房溢水報警與保護系統,實時監測被監控區域的漏液情況,監控系統能根據告警配置提供LED屏、聲音、短信等多種報警方式,并及時通知維護人員現場漏水的故障情況,保障告警得到及時處理。同時監控系統也能根據告警情況自動實現相應的邏輯控制如停泵、停水,保障故障得到消除和減小故障帶來的損失;
9、多功能水質在線檢測
可對水中余氯、濁度、pH值參數進行實時監測,并上傳至水司平臺,及時了解項目水質情況。
長沙中贏供水設備有限公司
咨詢熱線:0731-8553-1110
24小時熱線:
曾經理 183-9097-2823
周經理 137-5518-0551
地址:長沙市雨花區新興路120號2棟全部
傳真:0731-8526-1150
郵編:400010










