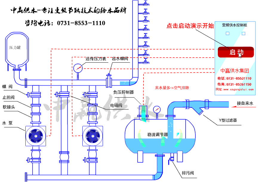
無負壓二次供水設備的供水部分主要由水泵、電動機、管道和閥門等構成。通常由異步電動機驅動水泵旋轉來供水,并且把電機和水泵做成一體,通過變頻器調節異步電機的轉速,從而改變水泵的出水流量而實現恒壓供水的。因此,供水系統變頻的實質是異步電動機的變頻調速。異步電動機的變頻調速是通過改變定子供電頻率來改變同步轉速而實現調速的。
無負壓二次供水設備的基本特性和工作點揚程特性是以供水系統管路中的閥門開度不變為前提,表明水泵在某一轉速、揚程H與流量Q之間的關系曲線f(Q)。


由圖可以看出,流量Q越大,揚程H越小。由于在閥門開度和水泵轉速都不變的情況下,流量的大小主要取決于用戶的用水情況,因此,揚程特性所反映的是揚程H與用水流量Q(u)間的關系。而管阻特性是以水泵的轉速不變為前提,表明閥門在某一開度下,揚程H與流量Q之間的關系HJ(Qu)。管阻特性反映了水泵的能量用來克服泵系統的水位及壓力差、液體在管道中流動阻力的變化規律。由圖可知,在同一閥門開度下,揚程H越大,流量Q也越大。由于閥門開度的改變,實際上是改變了在某一揚程下,無負壓二次供水設備向用戶的供水能力。因此,管阻特性所反映的是揚程與供水流量Qc之間的關系Hf(Qc)。揚程特性曲線和管阻特性曲線的交點,稱為供水系統的工作點,如圖中A點。在這一點,用戶的用水流量Qu和供水系統的供水流量Qc處于平衡狀態,供水系統既滿足了揚程特性,也符合了管阻特性,系統穩定運行。
免費咨詢熱線
183-9097-2823Copyright ? 2020 長沙中贏供水設備 備案號:湘ICP備13004028號-4